OMT Player v1.0

Version 1.0

Windows Video Tools Support/Donation

By Boiling Head Media

About

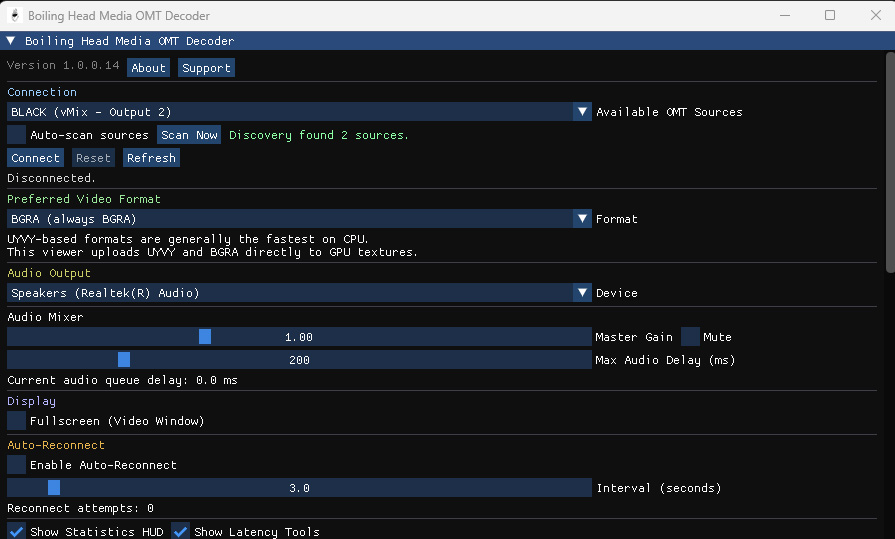
OMT Player is a free, lightweight application for decoding and visualizing Open Media Transport (OMT) streams in real time. Designed for low-latency performance and built with a minimal graphical interface, it is ideal for live AV systems, network-based media distribution, and testing OMT workflows. The software is available as a free download and released under the MIT License, ensuring open access, flexibility, and compatibility with professional and experimental media environments.

Video
Gallery
File Integrity
SHA256: a6b819547013b3a8edefbe5bafaeac877e3e27da924575da311db53f722d8583
Feedback

No feedback yet. You can be the first.

Buy Me a Drink

Cheers

5.00
Min support: €1 Max: €10
Milestone tiers
Coffee
€3.00+
Beer
€5.00+
Some Beers
€10.00+

Size: 5.0 MB

Secure payment by Stripe or PayPal.

14 downloads

View on GitHub
Information
  • Publisher: Boiling Head Media
  • Platform: Windows
  • Category: Video Tools
  • Released: Apr 17, 2026
  • Updated: Apr 18, 2026
Publisher Profile

Boiling Head Media is a media technology company and mobile audio/video studio. Founded in 2016, we specialize in live events, concerts, performances and conferences. We offer customized creative solutions for Audio/Video Installations, Documentation, Streaming and organizing your hybrid event which allow participants within the event location and those attending remotely to interact in an engaging way.

We will be happy to talk to you about your specific needs